1,寻找自己喜爱的Grafana仪表插件,我在Grafana找了很久,发现许多插件不怎么好用,我选择这个

id为9386
2,将409添加进来

3,

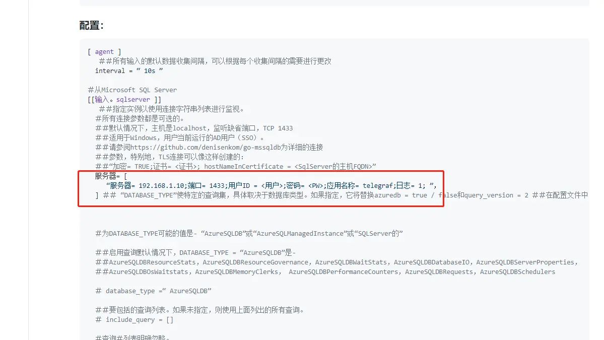
4,设置SQL server的input插件,具体浏览这个网页
https://github.com/influxdata/telegraf/blob/release-1.18/plugins/inputs/sqlserver/README.md
5,修改IP,用户名,密码,复制到telegraf的配置文件中

这里要注意,这个插件只支持SQL Server 的2012版本以上的
不然没有数据的,我就是折腾了好久才发现这个问题
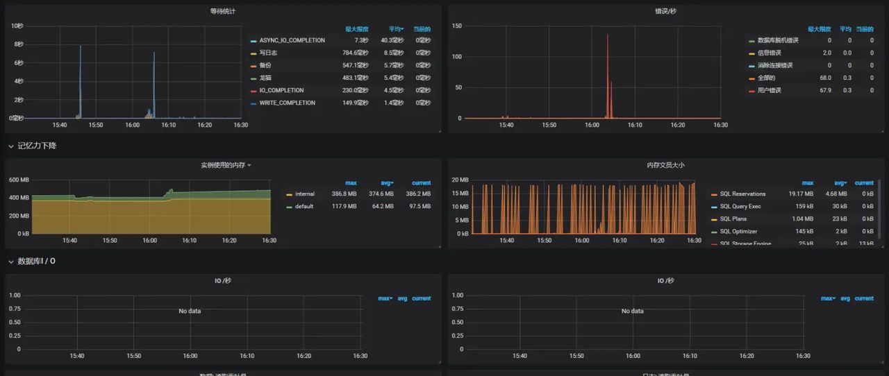
看一下配置完成后的效果:



© 版权声明
文章版权归作者所有,未经允许请勿转载。
相关文章
暂无评论...




