1、监控指标
一个好的系统,主要监控以下内容
- 集群监控
- 节点资源利用率
- 节点数
- 运行Pods
- Pod监控
- 容器指标
- 应用程序【程序占用多少CPU、内存】
2、监控平台
使用普罗米修斯【prometheus】 + Grafana 搭建监控平台
- prometheus【定时搜索被监控服务的状态】
- 开源的
- 监控、报警、数据库
- 以HTTP协议周期性抓取被监控组件状态
- 不需要复杂的集成过程,使用http接口接入即可
- Grafana
- 开源的数据分析和可视化工具
- 支持多种数据源

3、 部署prometheus
3.1、第一需要部署一个守护进程
node-exporter.yaml
---
apiVersion: apps/v1
kind: DaemonSet
metadata:
name: node-exporter
namespace: kube-system
labels:
k8s-app: node-exporter
spec:
selector:
matchLabels:
k8s-app: node-exporter
template:
metadata:
labels:
k8s-app: node-exporter
spec:
containers:
- image: prom/node-exporter
name: node-exporter
ports:
- containerPort: 9100
protocol: TCP
name: http
---
apiVersion: v1
kind: Service
metadata:
labels:
k8s-app: node-exporter
name: node-exporter
namespace: kube-system
spec:
ports:
- name: http
port: 9100
nodePort: 31672
protocol: TCP
type: NodePort
selector:
k8s-app: node-exporter
kubectl create -f node-exporter.yaml

3.2、通过yaml的方式部署prometheus

- configmap:定义一个configmap:存储一些配置文件【不加密】
- prometheus.deploy.yaml:部署一个deployment【包括端口号,资源限制】
- prometheus.svc.yaml:对外暴露的端口
- rbac-setup.yaml:分配一些角色的权限
rbac-setup.yaml
apiVersion: rbac.authorization.k8s.io/v1
kind: ClusterRole
metadata:
name: prometheus
rules:
- apiGroups: [""]
resources:
- nodes
- nodes/proxy
- services
- endpoints
- pods
verbs: ["get", "list", "watch"]
- apiGroups:
- extensions
resources:
- ingresses
verbs: ["get", "list", "watch"]
- nonResourceURLs: ["/metrics"]
verbs: ["get"]
---
apiVersion: v1
kind: ServiceAccount
metadata:
name: prometheus
namespace: kube-system
---
apiVersion: rbac.authorization.k8s.io/v1
kind: ClusterRoleBinding
metadata:
name: prometheus
roleRef:
apiGroup: rbac.authorization.k8s.io
kind: ClusterRole
name: prometheus
subjects:
- kind: ServiceAccount
name: prometheus
namespace: kube-system
configmap.yaml
apiVersion: v1
kind: ConfigMap
metadata:
name: prometheus-config
namespace: kube-system
data:
prometheus.yml: |
global:
scrape_interval: 15s
evaluation_interval: 15s
scrape_configs:
- job_name: 'kubernetes-apiservers'
kubernetes_sd_configs:
- role: endpoints
scheme: https
tls_config:
ca_file: /var/run/secrets/kubernetes.io/serviceaccount/ca.crt
bearer_token_file: /var/run/secrets/kubernetes.io/serviceaccount/token
relabel_configs:
- source_labels: [__meta_kubernetes_namespace, __meta_kubernetes_service_name, __meta_kubernetes_endpoint_port_name]
action: keep
regex: default;kubernetes;https
- job_name: 'kubernetes-nodes'
kubernetes_sd_configs:
- role: node
scheme: https
tls_config:
ca_file: /var/run/secrets/kubernetes.io/serviceaccount/ca.crt
bearer_token_file: /var/run/secrets/kubernetes.io/serviceaccount/token
relabel_configs:
- action: labelmap
regex: __meta_kubernetes_node_label_(.+)
- target_label: __address__
replacement: kubernetes.default.svc:443
- source_labels: [__meta_kubernetes_node_name]
regex: (.+)
target_label: __metrics_path__
replacement: /api/v1/nodes/${1}/proxy/metrics
- job_name: 'kubernetes-cadvisor'
kubernetes_sd_configs:
- role: node
scheme: https
tls_config:
ca_file: /var/run/secrets/kubernetes.io/serviceaccount/ca.crt
bearer_token_file: /var/run/secrets/kubernetes.io/serviceaccount/token
relabel_configs:
- action: labelmap
regex: __meta_kubernetes_node_label_(.+)
- target_label: __address__
replacement: kubernetes.default.svc:443
- source_labels: [__meta_kubernetes_node_name]
regex: (.+)
target_label: __metrics_path__
replacement: /api/v1/nodes/${1}/proxy/metrics/cadvisor
- job_name: 'kubernetes-service-endpoints'
kubernetes_sd_configs:
- role: endpoints
relabel_configs:
- source_labels: [__meta_kubernetes_service_annotation_prometheus_io_scrape]
action: keep
regex: true
- source_labels: [__meta_kubernetes_service_annotation_prometheus_io_scheme]
action: replace
target_label: __scheme__
regex: (https?)
- source_labels: [__meta_kubernetes_service_annotation_prometheus_io_path]
action: replace
target_label: __metrics_path__
regex: (.+)
- source_labels: [__address__, __meta_kubernetes_service_annotation_prometheus_io_port]
action: replace
target_label: __address__
regex: ([^:]+)(?::d+)?;(d+)
replacement: $1:$2
- action: labelmap
regex: __meta_kubernetes_service_label_(.+)
- source_labels: [__meta_kubernetes_namespace]
action: replace
target_label: kubernetes_namespace
- source_labels: [__meta_kubernetes_service_name]
action: replace
target_label: kubernetes_name
- job_name: 'kubernetes-services'
kubernetes_sd_configs:
- role: service
metrics_path: /probe
params:
module: [http_2xx]
relabel_configs:
- source_labels: [__meta_kubernetes_service_annotation_prometheus_io_probe]
action: keep
regex: true
- source_labels: [__address__]
target_label: __param_target
- target_label: __address__
replacement: blackbox-exporter.example.com:9115
- source_labels: [__param_target]
target_label: instance
- action: labelmap
regex: __meta_kubernetes_service_label_(.+)
- source_labels: [__meta_kubernetes_namespace]
target_label: kubernetes_namespace
- source_labels: [__meta_kubernetes_service_name]
target_label: kubernetes_name
- job_name: 'kubernetes-ingresses'
kubernetes_sd_configs:
- role: ingress
relabel_configs:
- source_labels: [__meta_kubernetes_ingress_annotation_prometheus_io_probe]
action: keep
regex: true
- source_labels: [__meta_kubernetes_ingress_scheme,__address__,__meta_kubernetes_ingress_path]
regex: (.+);(.+);(.+)
replacement: ${1}://${2}${3}
target_label: __param_target
- target_label: __address__
replacement: blackbox-exporter.example.com:9115
- source_labels: [__param_target]
target_label: instance
- action: labelmap
regex: __meta_kubernetes_ingress_label_(.+)
- source_labels: [__meta_kubernetes_namespace]
target_label: kubernetes_namespace
- source_labels: [__meta_kubernetes_ingress_name]
target_label: kubernetes_name
- job_name: 'kubernetes-pods'
kubernetes_sd_configs:
- role: pod
relabel_configs:
- source_labels: [__meta_kubernetes_pod_annotation_prometheus_io_scrape]
action: keep
regex: true
- source_labels: [__meta_kubernetes_pod_annotation_prometheus_io_path]
action: replace
target_label: __metrics_path__
regex: (.+)
- source_labels: [__address__, __meta_kubernetes_pod_annotation_prometheus_io_port]
action: replace
regex: ([^:]+)(?::d+)?;(d+)
replacement: $1:$2
target_label: __address__
- action: labelmap
regex: __meta_kubernetes_pod_label_(.+)
- source_labels: [__meta_kubernetes_namespace]
action: replace
target_label: kubernetes_namespace
- source_labels: [__meta_kubernetes_pod_name]
action: replace
target_label: kubernetes_pod_name
prometheus.deploy.yml
---
apiVersion: apps/v1
kind: Deployment
metadata:
labels:
name: prometheus-deployment
name: prometheus
namespace: kube-system
spec:
replicas: 1
selector:
matchLabels:
app: prometheus
template:
metadata:
labels:
app: prometheus
spec:
containers:
- image: prom/prometheus:v2.0.0
name: prometheus
command:
- "/bin/prometheus"
args:
- "--config.file=/etc/prometheus/prometheus.yml"
- "--storage.tsdb.path=/prometheus"
- "--storage.tsdb.retention=24h"
ports:
- containerPort: 9090
protocol: TCP
volumeMounts:
- mountPath: "/prometheus"
name: data
- mountPath: "/etc/prometheus"
name: config-volume
resources:
requests:
cpu: 100m
memory: 100Mi
limits:
cpu: 500m
memory: 2500Mi
serviceAccountName: prometheus
volumes:
- name: data
emptyDir: {}
- name: config-volume
configMap:
name: prometheus-config
prometheus.svc.yml
---
kind: Service
apiVersion: v1
metadata:
labels:
app: prometheus
name: prometheus
namespace: kube-system
spec:
type: NodePort
ports:
- port: 9090
targetPort: 9090
nodePort: 30003
selector:
app: prometheus
下面我们进入目录下,第一部署 rbac-setup.yaml
kubectl create -f rbac-setup.yaml
然后分别部署
# 部署configmap
kubectl create -f configmap.yaml
# 部署deployment
kubectl create -f prometheus.deploy.yml
# 部署svc
kubectl create -f prometheus.svc.yml
部署完成后,我们使用下面命令查看

kubectl get svc -n kube-system

3.3、访问页面
我们可以看到 prometheus 对外暴露的端口为 30003,访问页面即可对应的图形化界面

4、部署grafana
在上面我们部署完prometheus后,我们还需要来部署grafana
grafana-deploy.yaml
apiVersion: apps/v1
kind: Deployment
metadata:
name: grafana-core
namespace: kube-system
labels:
app: grafana
component: core
spec:
selector:
matchLabels:
app: grafana
component: core
replicas: 1
template:
metadata:
labels:
app: grafana
component: core
spec:
containers:
- image: grafana/grafana:4.2.0
name: grafana-core
imagePullPolicy: IfNotPresent
# env:
resources:
# keep request = limit to keep this container in guaranteed class
limits:
cpu: 100m
memory: 100Mi
requests:
cpu: 100m
memory: 100Mi
env:
# The following env variables set up basic auth twith the default admin user and admin password.
- name: GF_AUTH_BASIC_ENABLED
value: "true"
- name: GF_AUTH_ANONYMOUS_ENABLED
value: "false"
# - name: GF_AUTH_ANONYMOUS_ORG_ROLE
# value: Admin
# does not really work, because of template variables in exported dashboards:
# - name: GF_DASHBOARDS_JSON_ENABLED
# value: "true"
readinessProbe:
httpGet:
path: /login
port: 3000
# initialDelaySeconds: 30
# timeoutSeconds: 1
volumeMounts:
- name: grafana-persistent-storage
mountPath: /var
volumes:
- name: grafana-persistent-storage
emptyDir: {}
grafana-svc.yaml
apiVersion: v1
kind: Service
metadata:
name: grafana
namespace: kube-system
labels:
app: grafana
component: core
spec:
type: NodePort
ports:
- port: 3000
selector:
app: grafana
component: core
grafana-ing.yaml
apiVersion: extensions/v1beta1
kind: Ingress
metadata:
name: grafana
namespace: kube-system
spec:
rules:
- host: k8s.grafana
http:
paths:
- path: /
backend:
serviceName: grafana
servicePort: 3000
# 创建deployment
kubectl create -f grafana-deploy.yaml
# 创建svc
kubectl create -f grafana-svc.yaml
# 创建 ing
kubectl create -f grafana-ing.yaml
get pods -n kube-system


访问grafana页面

5、配置数据源
下面我们需要开始打开 Grafana,然后配置数据源,导入数据显示模板访问
http://192.168.20.143:30304/login
然后输入账号和密码:admin admin,进入后,我们就需要配置 prometheus 的数据源

导入一个显示模板 315

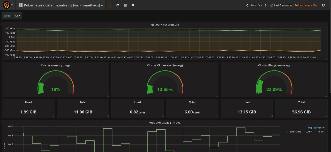
6、监控效果

© 版权声明
文章版权归作者所有,未经允许请勿转载。






明天干起来
收藏了,感谢分享